
The primary way to build Android apps is to use Google's Android Studio.
The first stable release was in 2014, with version 2.0 appearing in 2016. The third major update was announced at Google I/O 2017, and it's finally available in the stable channel.
With a few major changes and many small ones, Android Studio 3.0 which is the third major version of Android's integrated development environment (IDE), also supports Kotlin.
The open-source language allows developers to develop apps easier and with more concise code, while at the same time, ensuring greater performance and interoperability.
Developers can either start a project in Kotlin or convert Java project files into Kotlin with just a couple of clicks in the app.
Read: Kotlin Is Officially Joining The Android's Family, In Addition To Java And C++

What's more, version 3 also adds support for Java 8 libraries and language features, like Lambda expressions, default and static interface methods, and method references.
However, due to the experimental Jack compiler isn't fast enough, the feature has been deprecated with the default toolchain taking its place.
Android Studio 3.0 also updated its Gradle Plugin. This is intended to improve scalability and app build times, but Google warns that this could break some existing build files. Google said that it aims to improve build configuration times and sync speed for larger projects.
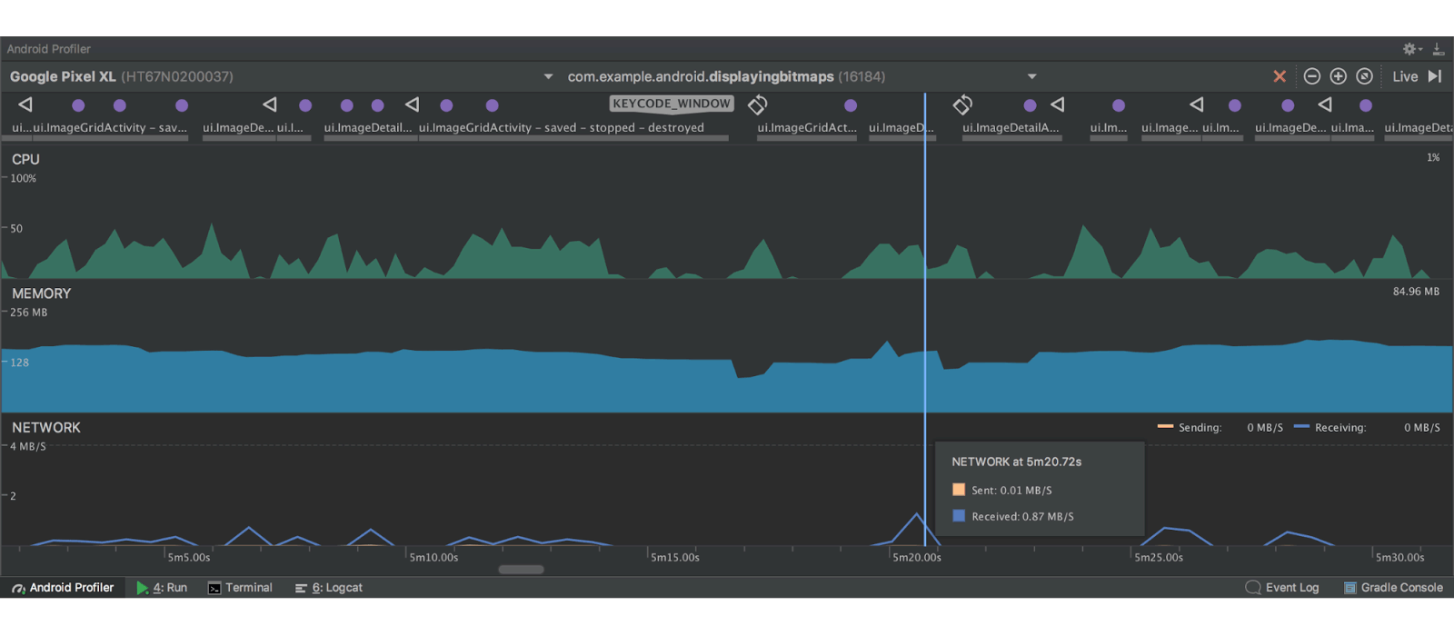
Then there’s the new Android Profiler, which replaces the Android Monitor tool with a suite of tools for measuring app's CPU, memory, and network usage in real-time.
This enables developers to inspect app performance, and seek memory leaks and performance issues early on in the build process.

There are also some hand features, like the ability to debug APKs without having to build them from Android Studio projects. There is a new file explorer panel to browse the contents of all connected devices, and two new module types to ease the creation of Instant Apps (apps which can run on users' devices without being installed)

Version 3 also allows App Indexing in Firebase Assistant to help Google Search find and surface developers' app in results pages.
And because Android 8 Oreo is replace 7 Nougat, Android Studio 3.0 has new wizards for accelerating development using the latest Android Oreo APIs. With it, the version is also rolling out the first developer preview of Oreo with Android Go optimizations, a new Neural Networks API, and a few smaller enhancements in response to feedback.

There have also been several major improvements to the emulator itself. OpenGL ES 3.0 is fully supported when using Oreo system images, with a new bug reporter available. Developers can also set an HTTP proxy for the emulator to use. There is Android 8.0 emulators with the Google Play Store pre-installed, so developers can test their apps with full Play Services functionality.
The changes and upgrades should make Android Studio more useful, but at the same time making developers more comfortable in using it. Especially to those who have been working on Kotlin, version 3 just makes things easier for them.